使用说明
IvorySQL Cloud是一个基于Web的服务平台,用户可以在任意电脑上通过浏览器进行访问,安装云服务平台的服务器IP为192.168.31.43,然后在浏览器输入http://192.168.31.43:9104/(9104为前端nginx.conf.default中设置的端口)即可进入登录页面页面:
3. demo用户功能
3.1. 数据库订阅
-
使用demo用户登录平台。
-
点击左侧菜单栏"数据库订阅"按钮,填写需要申请的数据库的各个参数,然后点击"下一步:确认信息"。
-
检查信息后,点击"确定"
-
"确定"后,会自动跳转到"数据库管理"页面,查看订阅任务
3.6. 磁盘扩容
-
此功能需用户自行配置相关插件,如topolvm
-
demo用户登录平台。
-
点击左侧导航栏"磁盘扩容",选中数据库,点击"操作"列的"修改"按钮;或者点击左侧导航栏"数据库管理",选中数据库,点击"操作"列的"更多"按钮,在下拉选项中选择"磁盘扩容"选项。
-
检查并输入磁盘扩容的大小后,点击"确定"按钮。
3.7. 规格变更
-
demo用户登录平台。
-
点击左侧导航栏"规格变更",选中数据库,点击"操作"列的"修改"按钮;或者点击左侧导航栏"数据库管理",选中数据库,点击"操作"列的"更多"按钮,在下拉选项中选择"规格变更"选项。
-
检查信息并输入规格变更的大小后,点击"确定"按钮。
3.8. 数据库备份
-
demo用户登录平台。
-
点击左侧导航栏"数据库备份",选中数据库,点击"操作"列的"备份";或者点击左侧导航栏"数据库管理",选中数据库,点击"操作"列的"更多"按钮,在下拉选项中选择"备份"选项。
-
检查信息并输入备份名称后,点击"确定"按钮。
3.9. 数据库恢复
-
demo用户登录平台。
-
点击左侧导航栏"数据库恢复",选中数据库,点击"操作"列的"查看"按钮;或者点击左侧导航栏"数据库管理",选中数据库,点击"操作"列的"更多"按钮,在下拉选项中选择"恢复"选项。
-
选择需要备份的文件后,点"操作"列的"恢复"
-
输入需要恢复的数据库信息,密码为备份前的数据库密码
-
后续参考"4.1数据库订阅"的步骤。
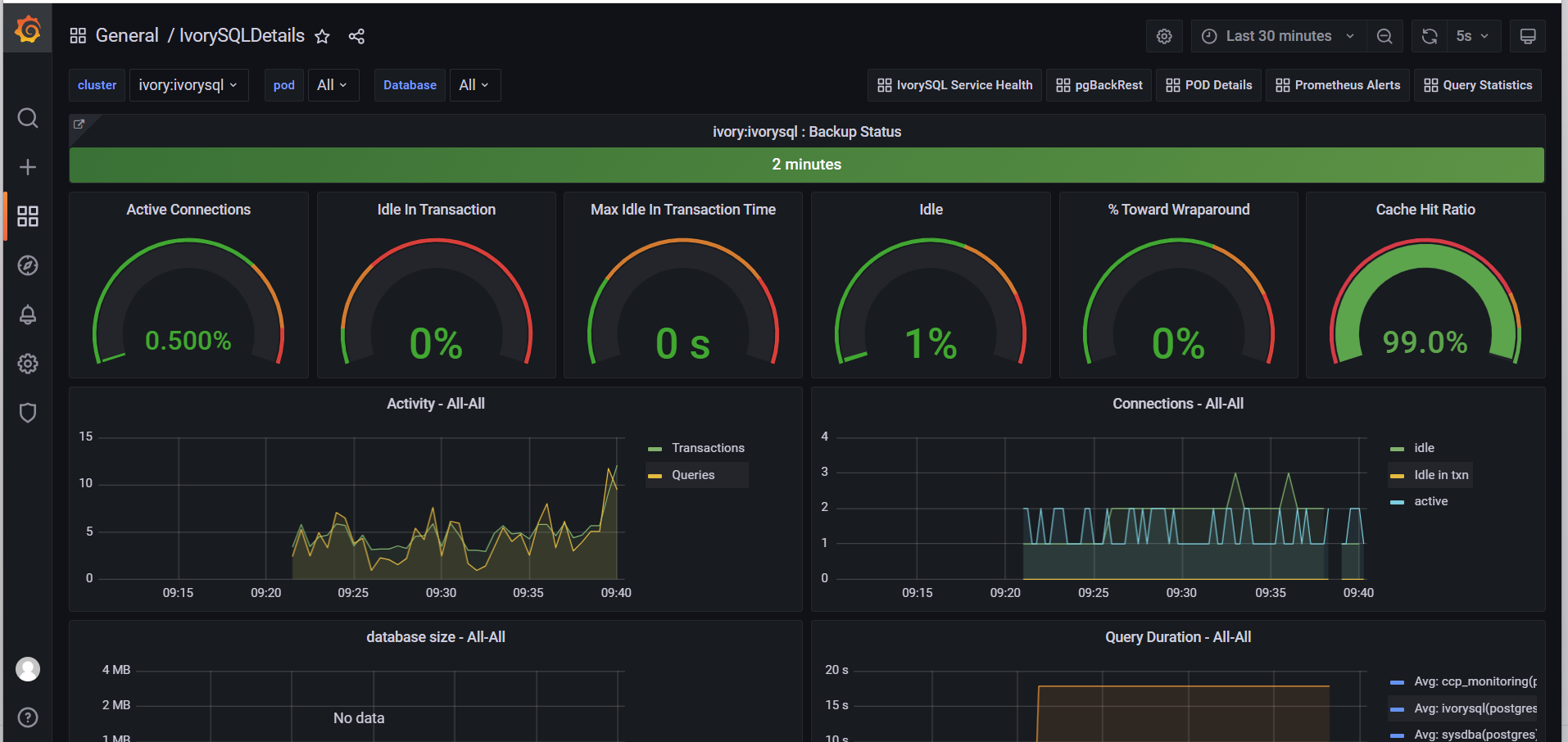
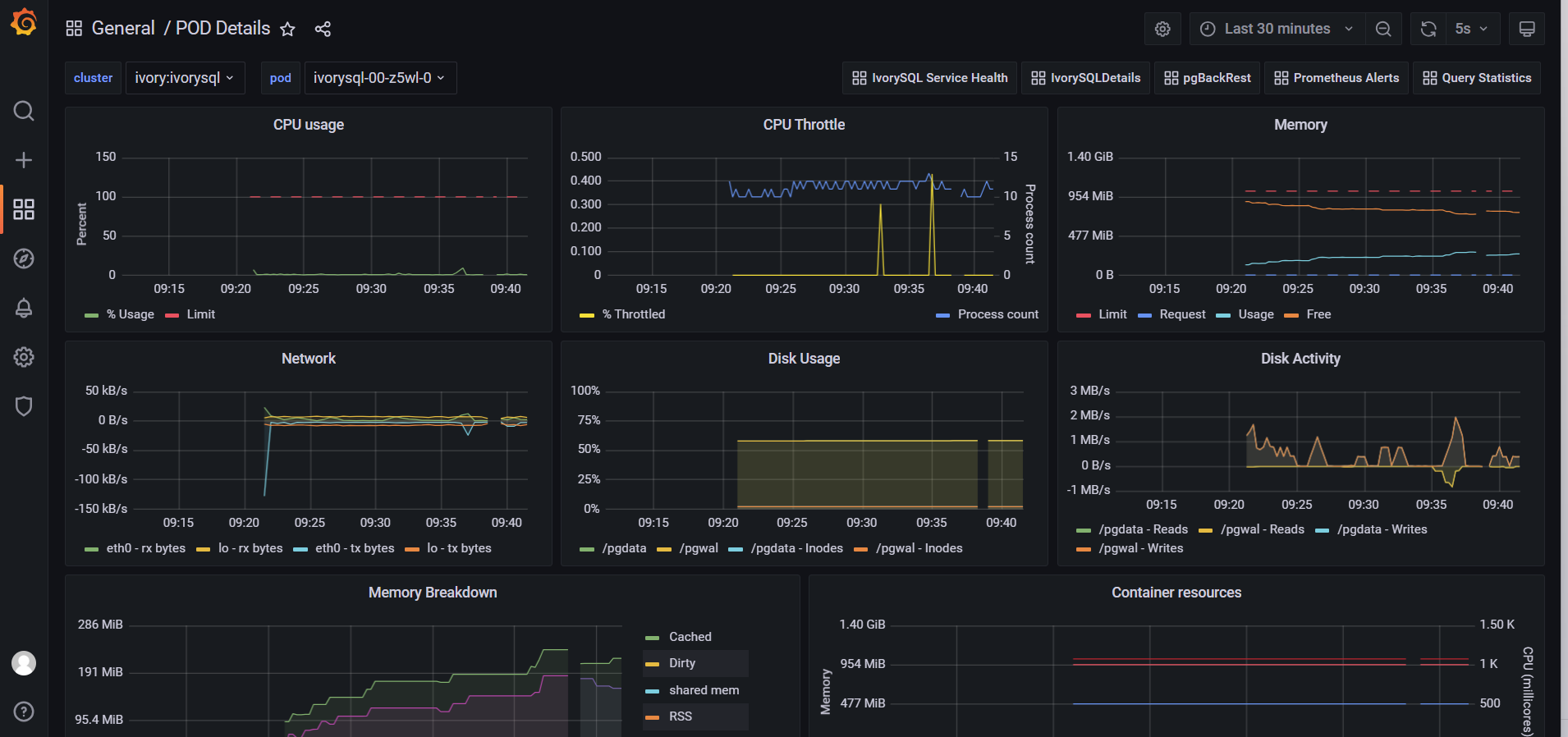
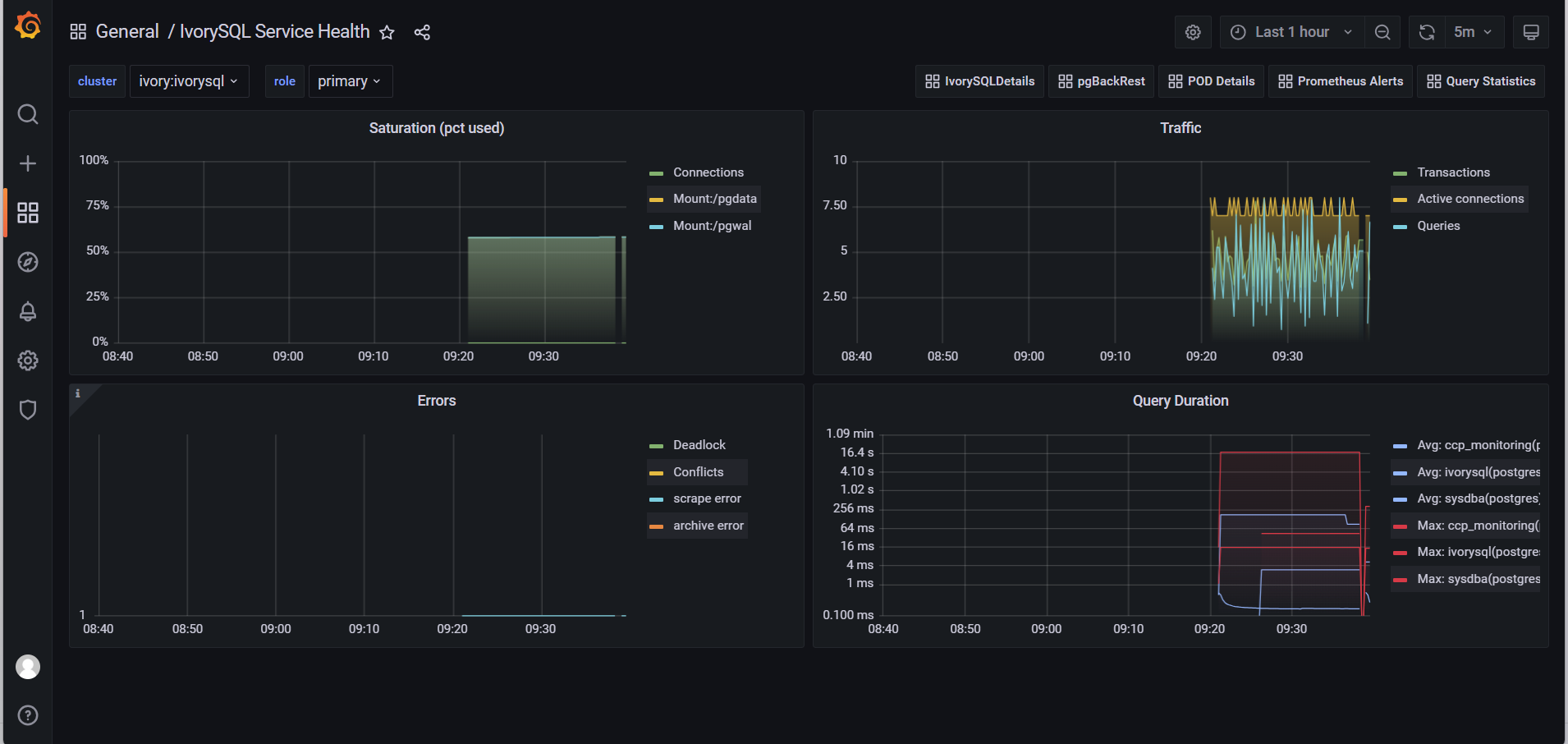
3.10. 数据库监控
-
demo用户登录平台。
-
点击左侧导航栏"监控工具",选择数据库所在的集群;或者点击左侧导航栏"数据库管理",选中数据库,点击"操作"列的"更多"按钮,在下拉选项中选择"监控"选项。
-
等待监控创建完毕后,再次重复(2)中操作,跳转新页面,输入用户名:admin,密码admin,点击login登录
-
选择放大镜图标,点击查看监控指标。
3.11. 可视化登录工具
-
demo用户登录平台。
-
点击左侧导航栏"数据库管理",选中数据库,点击"操作"列的"更多"按钮,选择"登录"选项。
-
跳转新页面后,输入数据库用户名 sysdba@ivyo.com 及数据库密码,点击"Login"按钮。
-
连接数据库,即可进行操作。